随着企业数字化转型进入深水区,许多大中型企业的IT系统建设变得越来越庞杂,涉及的业务纷繁复杂。然而,由于各部门和系统之间的数据独立存储和维护,数据链条不通和业务问题难以排查的现象逐渐形成。
长此以往,企业内部甚至很少有人能够准确描述各个业务流程的脉络,给高效运营带来了巨大挑战。
iS-RPM利用自研的核心算法建模流程图,确保流程结构稳定且具有更高的可读性,能够清晰展现业务流程的真实运行效果。即使业务执行方式多变,iS-RPM的流程图在加载和分析过程中也能保持相对稳定,帮助用户快速理解业务执行过程,深入分析数据背后的真实原因。

除了展示流程执行频率,iS-RPM还提供了基于时间维度的流程图,能够突出显示耗时较长的环节,并通过仿真动画效果动态模拟每次流程运行的轨迹,全面而清晰地揭示流程运行中的瓶颈、差异和合规性问题。帮助企业从宏观视角审视业务全过程,提高业务运营效率。
简而言之,iS-RPM通过简洁清晰的流程图和时间维度的展示,有效解决了企业内部业务流程的理解和分析难题,助力提升业务运营效率。
与国外完善的流程体系和标准的IT系统相比,国内大多数企业的流程管理与系统管理缺乏联系。构建、诊断和优化流程蓝图通常需要昂贵的咨询费用,并且依赖外部经验丰富的咨询团队,耗时费力且不全面,无法持续验证优化后的价值。
iS-RPM利用真实客观的业务数据,为用户提供可视化的流程梳理思路。它帮助用户自上而下的梳理流程标准模型,并为流程优化设计提供基于数据驱动的决策建议。同时,iS-RPM提供实时监控业务关键指标的能力,输出一致性度量指标和可视化结果,持续监测业务流程的实际运行情况和标准模型之间的差异和共性。这有助于企业评估流程实施效果,并持续验证流程优化的收益。

流程优化和增强的方法有很多,其中之一是任务自动化。与重塑流程标准和调整组织架构等手段相比,任务自动化的优势在于它能够立即为企业带来效益。然而,洞察自动化场景同样需要投入大量时间和人力进行调研和评估。
艺赛旗具备全域的数据集成和采集能力,充分利用企业IT系统所产生的数据资产。它能帮助企业理清业务脉络的同时,快速整理和探索任务自动化机会,并持续评估自动化的价值。
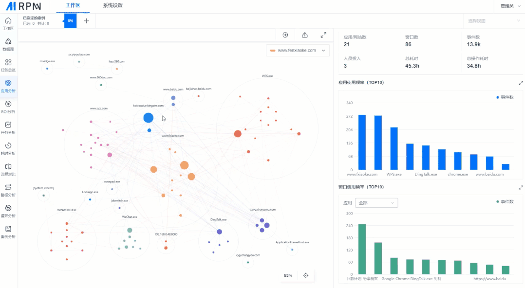
iS-RPM利用任务分析引擎来理解用户的操作意图,并识别事件之间的相似性。它帮助用户从繁杂的操作事件中快速找到员工日常工作中的核心业务系统,从而建模与之相关的核心业务片段。
任务挖掘提供应用分析模块,绘制以应用窗口为计算单元的事件聚合视图,揭示了应用和系统之间的操作频率、耗时以及操作之间的相关性,区分场景给用户提供不同的高频任务推荐。用户可以从推荐任务候选列表中获取任务执行概况,分别从执行频率、耗时和复杂度的维度评估任务自动化的价值,比较自动化实施的优先级。

此外,iS-RPM在本次发布中对任务挖掘模块的两个输出进行了优化。在自动生成的需求文档中,我们补充了更全面的任务描述信息,从一定程度上大大降低了自动化业务调研的沟通成本。在RPA流程编排方面,我们添加了将指定操作一键复制为RPA组件的功能,加快了自动化流程的交付进程。
iS-RPM 旨在打破跨平台、跨系统间的“数据孤岛”,助力企业高效洞察数据日志中所蕴含的“业务信息”,并自上而下的梳理“业务价值”。
未来,我们将继续以用户为中心,加强产品的创新研发,并与合作伙伴紧密合作,共同完善产品,实现在市场中多样化场景的落地,为大家提供更优秀的产品和服务!
企业平台
发现评估
自动化
行业解决方案
银行
合作伙伴
咨询服务
培训服务
交流社区
售后服务
公司介绍
新闻列表
联系我们
加入我们